在公立医院高质量发展与医药卫生体制改革的双轮驱动下,“公立医疗机构经济管理年”专项行动纵深推进,构建以数据要素为核心、AI技术为引擎的智能运营体系成为医疗机构从粗放式管理向精细化管理转型的关键。通过整合AI大模型、大数据分析等技术,打造覆盖业财融合、成本管控、绩效评价的闭环赋能平台,可突破传统管理效率瓶颈,实现从经验决策向数据驱动的升级。
太仓市中医医院作为苏州吴门医派传承创新的标杆机构,希望依托数据要素化治理与AI模型构建,形成“数据资产—智能分析—精准决策”的运营闭环:通过整合财务、设备、物流、人资等多源数据构建指标体系、构建分析模型,以实现跨部门数据共享,优化资源配置;未来,将与指标体系为核心,融合行业知识体系,构建运营管理知识库,利用自然语言交互技术生成高置信度分析数据和报告,辅助管理者实现对全院及各科室进行精细化和智能化管理,为公立医院高质量发展提供可复制推广的创新范式。
顶层设计
作为江苏省公立医院改革试点单位,太仓市中医医院立足DRG/DIP支付改革深化背景,以业财一体化为战略支点,与南京筹幄医疗科技深度合作,全面实施数智化转型工程:

数智化转型四步走的顶层设计
1. 构建基于运营数据中台(ODR Operational Data Repository)智能数据中枢与多维指标中心的双核架构,打造"业财深度融合+智能预测性运营管控+动态绩效评估+合规性智能监控"的四维智慧运营应用体系。
2. 并持续通过大模型技术赋能,运用NLP解析医疗政策和管理文档、RAG技术构建全院级知识图谱。
3. 结合时序预测模型、强化学习算法等AI工具,打造运营管理智能体(AI-Agent),实现效率、成本预算、医保支付、人财物等数据的实时穿透式分析与智能决策支持。
路径与策略
整体架构
筹幄医疗以公立医院高质量发展为核心导向,提出"技术赋能+管理升级"双轮驱动体系:通过现代化信息技术赋能与精细化管理创新,构建"闭环管理-数据驱动-智能决策"的运营生态,实现运营体系标准化、管理决策科学化、资源配置精准化,持续提升医院经济运行质量与综合服务能力。帮助医院系统破解医院经济运行可持续性、医疗质量与运营效率平衡发展、院科人协同效能提升三大核心瓶颈,构建多维联动的精细化运营管理体系:

医院智能运营管理决平台架构
1、基础支撑体系
l 构建"规范核算+智能系统"双基座:以标准化财务核算体系为根基,部署科学化信息化运营管理系统;
l 搭建价值医疗驱动型运营数据中台和运营管理指标体系:建立统一的运营指标体系与数据中心,实现数据资产化管理;
l 训练医院智慧管理知识库:融合指标体系与行业知识,形成医院知识图谱,利用人工智能实现智慧化管理。
2、管理优化维度
l 全面预算管理:强化预算编制科学性与执行刚性;
l 成本管控升级:实施全成本核算与动态成本分析;
l 流程优化工程:通过业务流程再造提升运营效率;
l 内部控制体系:完善风险防控机制与合规管理流程;
l 绩效管理创新:建立多维绩效评价与激励机制;
l 管理效率提升:指标异常联动PDCA,指标整改优化上通下达。
3、技术赋能路径
l 数据整合分析:运营管理应用+HIS+病案首页+电子病历等系统数据融合打通,实现业财数据共享;
l AI技术应用:未来,数据中台和指标体系将与行业知识图谱融合,结合人工智能,生成智能决策应用于建议,实现运营管理指标智能分析监控、全院及各科室管理集中点评、资源配置动态优化;
l 智能决策支持:整体实现“监测-分析-决策-执行-反馈”的运营管理决策闭环,提升整体运营管理的效率和决策的科学性与准确性。
业财融合的运营管理应用建设
筹幄医疗业财融合的管理平台,帮助医院建立了一套权责清晰、制衡有力、运行有效、监督到位的运营管理体系,同时建立科学有效的医技护人员的激励机制;帮助太仓中医医院打破传统管理活动中,运管、财务、绩效、物资设备等部门各自为战的割裂状态,形成“目标设定-资源分配-过程监控-结果评价-历史数据协助制定下一轮目标”的管理闭环,全面提升医院和科室的人员执行效率,资源配置和使用的效益,进一步促进医院的高质量发展。

数据共享、业务融合的运营管理应用体系
平台帮助医院实现了:
1、 提升管理流程处理效率:通过流程优化和系统实施实现信息共享,降低人员间因理解偏差导致的信息传递错误,并减少信息重复输入工作,保障数据的一致性和准确性;同时,通过系统良好的集成性,减少人工输入信息的工作量和人员间沟通和确认成本,有效提高数据传递的速度和便利性,提高部门间协作的效率。
2、 实现严格的运营管理控制:通过将相关业务流程固化,使管理更加规范化,同时更加科学地对系统各个模块进行划分与功能设计,使业务职能更加合理,业务运作更加专业。平台所有的历史数据和操作日志完好保存,增加业务操作的透明化程度,提高审计监控能力。
3、 高度集成、互联互通:各子系统系统的高度集成,确保各系统、各流程间数据传递的一致性、准确性与及时性。数据的集中管理与实时查询能力,以及数据报表、报告体系的搭建与统计数据的自动生成、汇总与合并,并构建满足全院对运营管理活动中需要的报表集中管理平台,实现事前、事中、事后的全面监督控制,同时提升各科室数据汇报的效率。
4、 实现预算-成本-绩效的三位一体管理:把医院全面预算管理、全成本核算、人员绩效管理三大难题,转化为方向聚合、闭环联动的三大“引擎”;将各相关管理部门各自为政的困局扭转为目标同频、协调增效的态势;各场景数据标准且互通,实现管理、控制、执行和激励方案的上通下达,多领域全过程智能化监控,进一步提升全院的精细化运营管理决策能力。

让预算作为全院资源分配的依据,约束成本上限,绩效考核则检验目标达成效果,三者联动协助医院确定目标并跟踪执行、做好资源配置优化,实现“1+1+1>3”的管理效果,充分推动医院的高质量发展进程。

5、 构建全域费用智能管控体系:通过全面预算系统与医疗业务、采购合同、财务报销等核心系统深度集成,依托数据贯通、流程协同与目标驱动三重机制,打造业财一体化闭环管控生态。该体系以动态预算执行监控为中枢,实现费用事前预算校验、事中过程管控、事后分析优化的全流程闭环管理,推动医院资源调配效率提升,支撑精细化运营与高质量发展目标。
ODR与指标体系融合,实现数据-指标-决策闭环
筹幄医疗将医院运营管理数据中台(ODR)与指标管理平台的结合,不仅是技术工具的叠加,更是将两者融合作为医院从“经验管理”向“数据驱动”转型的战略枢纽。通过整合数据、统一标准、智能分析,两者共同推动太仓中医医院精细化运营、成本控制、政策合规与价值医疗实践,为公立医院高质量发展提供可持续的数字化支撑。未来,随着AI技术的深化应用,其价值将进一步向预测性决策、个性化服务等领域延伸:
l 由ODR提供统一的数据底座,指标管理平台实现管理指标的统一定义和分析;ODR实时监控,指标管理平台动态智能预警;帮助医院实现了“数据自动化采集-指标自动计算与智能分析-智能决策与执行”的管理闭环。

l 通过统一数据标准构建多维指标模型,实现数据快速溯源与精准归因,提升数据质量与应用效率;依托统一平台架构优化业务目标制定与执行闭环,支撑管理决策科学化转型。

门急诊收入指标归因分析关系图

考核指标目标拆解示意图
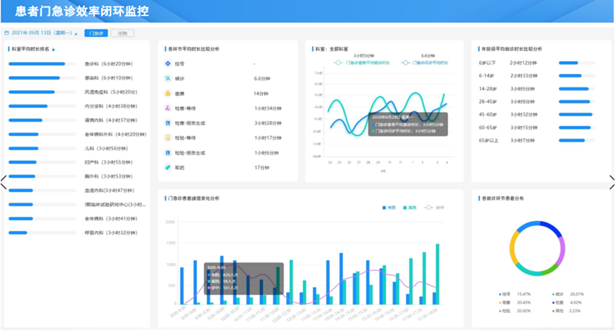
l 通过全流程闭环数据采集与智能分析,构建从挂号到结算离院的全场景效率监测体系,实现患者就诊各环节数据的实时采集、动态分析与智能预警。结合科室报到、候诊、检查、缴费等关键节点指标,建立多维度效率评估模型,精准定位低效环节:
全维度监控:按科室、业务类型、时段划分效率指标,可视化呈现;
智能决策支持:基于历史数据训练预测模型,结合动态阈值预警机制,对异常患者密度自动触发告警。

门诊患者效率指标数据的闭环采集与分析,协助医院动态掌握科室门诊效率,智能预警协助快速调整科室运营策略。
人工智能技术持续赋能提升
南京筹幄与太仓中医医院一起,继续深化AI技术应用,基于DeepSeek-R1大模型架构构建专业领域模型,融合RAG技术及智能体(Agent),搭建ODR数据中心与知识库,全面赋能医院运营管理;围绕业务场景提供精准预测与测算能力,通过自然语言交互输出高置信度分析报告,助力管理者实现智能化决策升级。

医院运营管理知识库构建
帮助医院实现:
l 指标预测:基于大数据智能预测模型,支撑精准预算决策;
l 要素分析:多维运营分析模型,实现资源配置动态优化;
l 辅助决策:数据驱动策略输出模型,提供可量化的决策依据;
l 自动流程:自主数智业务流程模型,驱动运营效率指数级提升。

运营以运营管理指标为核心的知识库进行智慧管理
